Skip to main content

Analytics & Reports

Track revenue trends, top products, cost of goods, and margin breakdowns.

DabDash analytics overview page showing revenue stats, a bar chart, and an orders-by-day table
The Analytics overview — key metrics, a daily revenue chart, and an orders-by-day breakdown.

Overview

Analytics shows how your store is performing. The numbers focus on real sales so you can make daily decisions faster.

Use the tabs at the top to switch between five reports. Use the date range selector to narrow the data to 7, 30, or 90 days.

Selecting a Date Range

The date range tabs appear on every Analytics page — 7 Days, 30 Days, and 90 Days. All metrics and charts update instantly when you switch ranges. The selected range is preserved as you move between tabs.

DabDash analytics page showing the report tabs and date range controls
Every report keeps the date range controls at the top so staff can switch between short and longer sales windows quickly.

Revenue

The Revenue tab is the main dashboard. Four stat cards at the top give you an instant snapshot:

Total Revenue
The sum of all order totals (including delivery fees) for confirmed and delivered orders in the selected period.
Total Orders
The number of orders placed in the period, regardless of status — useful for understanding order volume.
Avg Order Value
Revenue divided by confirmed order count. A rising average means customers are spending more per visit.
Active Products
How many products are currently published in your catalogue.

Below the cards, a bar chart shows daily revenue over the selected period. The orders-by-day table beneath the chart lists each day with its order count and total revenue for quick reference.

By Product

DabDash analytics by product tab showing stat cards, a revenue-over-time chart, and a sortable table with columns for product name, orders, QTY/Thresh stock levels, average price, net revenue, and total revenue
By Product — revenue chart, sortable product table with stock levels (QTY / Thresh) and net revenue columns.

The By Product report ranks every product by revenue for the selected period. Use this to identify your best sellers and your slowest movers. Click any column header to sort ascending or descending.

Orders
How many distinct orders included this product.
QTY / Thresh
Current stock quantity alongside the low-stock threshold (e.g. 123 / 50). The number is colour-coded: red when stock is below the threshold, yellow when stock is exactly at the threshold, and green when stock is healthy. Use this to spot which best-selling products are running low without leaving the analytics page.
Avg Price
Average selling price per unit across the period.
Net Revenue
Revenue minus cost of goods sold (COGS). This column appears on larger screens and shows profit in green. Products without a cost price set will show $0.00 net revenue — add cost prices in the product editor for accurate numbers.
Revenue
Total revenue generated by that product across all orders in the period.

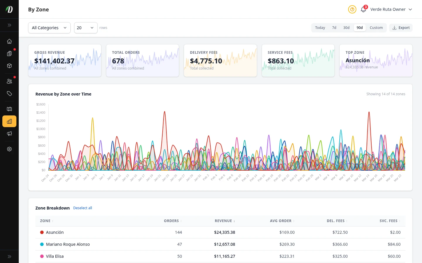
By Zone

DabDash analytics by zone tab showing revenue and order counts for each delivery zone
By Zone — revenue and order counts per delivery zone.

The By Zone report shows which delivery zones are generating the most revenue and order volume. Use this to identify high-value areas for marketing, or to decide whether a low-performing zone is worth keeping active.

Profitability

DabDash analytics COGS tab showing revenue, cost, gross profit, and margin percentage per product
Profitability — margin analysis per product for the selected period.

The Profitability report shows product profit. It uses your Cost of Goods Sold (COGS) to calculate margins. To use this report, make sure each product has a Cost Price.

Revenue
What customers paid for this product in the period.
Total Cost
Units sold × cost price. Represents what you paid to acquire or produce the goods sold.
Gross Profit
Revenue minus cost. This is the money left over before overheads.
Margin %
Gross profit as a percentage of revenue. A higher percentage means more of each dollar sold stays with your business.

Inventory Valuation

The Inventory Valuation tab shows a real-time snapshot of what your current stock is worth — at both cost and retail price. Unlike revenue reports, this is not date-ranged: it reflects your inventory right now.

Total Inventory Value (at cost)
Sum of stock quantity × cost price across in-stock products and variations. This is what your stock cost you.
Total Inventory Value (at retail)
Sum of stock quantity × retail price. The difference between cost and retail is your potential margin — shown as a percentage with a visual bar.
Products In Stock
Count of products currently carrying positive stock quantity.
Missing Cost Prices
Products with stock but no cost configured. These understate your total valuation — add cost prices for accurate totals.

Unit Conversion

Use the weight unit selector to switch how stock and prices are displayed: grams (g), ounces (oz), pounds (lb), or kilograms (kg). Weight-tracked products show cost and retail per the selected unit. Unit-tracked products always show per-unit pricing regardless of the selector.

Product Table

The table is paginated and shows each product with its stock, cost price, retail price, sale indicator, and total value. Click any column header to sort. Weight-tracked products show a purple W badge and unit-tracked products show a blue U badge. Products with variations can be expanded with the arrow icon to show per-variation breakdowns. An amber warning icon means no cost price is set.

Use the search bar and category/type filters to narrow the list. Use this report before placing purchase orders or doing end-of-month checks.

Tips

  • Use the 7-day range for daily operations and the 30-day range for weekly reviews. The 90-day range is best for spotting seasonal trends.
  • Check the By Product report weekly to identify which items are slow-moving — consider running a promotion or reducing order quantities on the next purchase.
  • Enter cost prices on all products so the Profitability report can show true profit.
  • A consistently low average order value is a signal to review your freebie rules or minimum order thresholds — incentivise customers to add one more item to the cart.